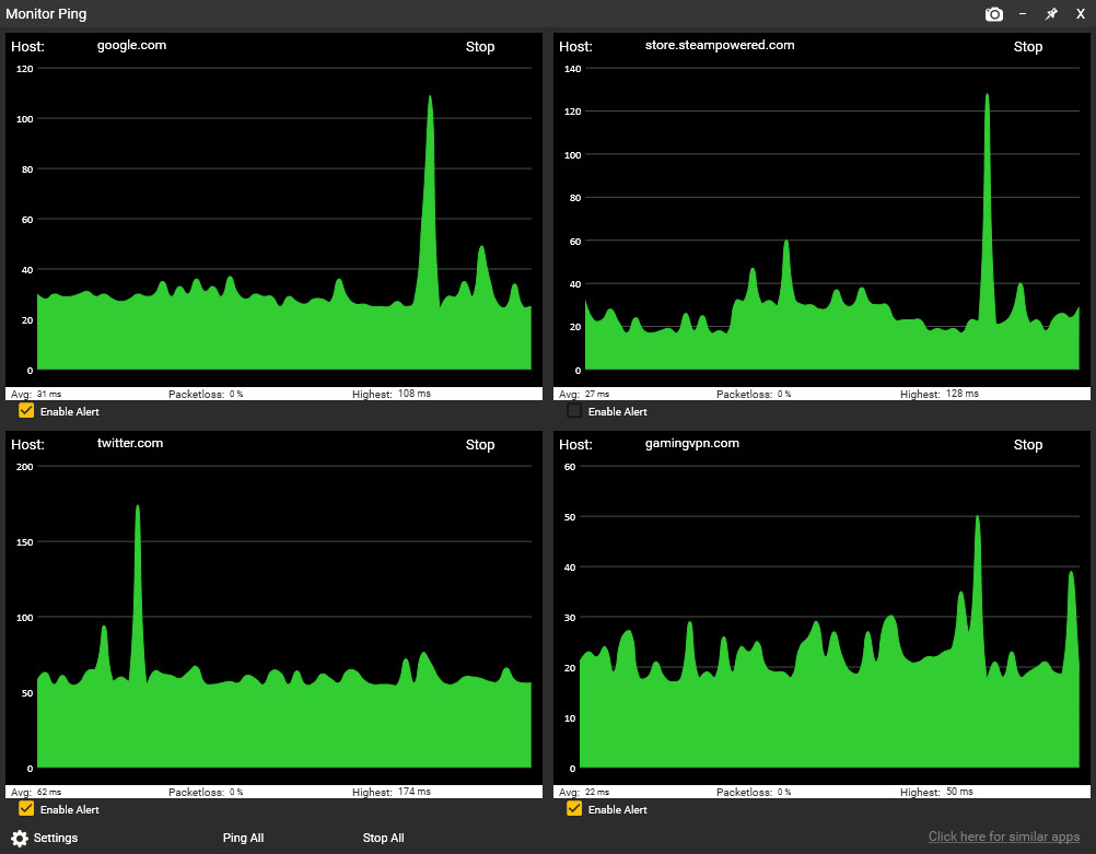
Sticky Apps :: Monitor Ping - это приложение для просмотра сетевого подключения к нескольким системам в Интернете. Это отличный способ для мониторинга вашей PING / сети на игровых серверах, серверах потокового видео или интернет-провайдере в целом. Это программное обеспечение называется «Sticky Apps», так как каждое приложение может быть прикреплено к вашему рабочему столу, что позволяет легко просматривать информацию. МОНИТОРИРУЙТЕ СВОЙ ПИНГ. Контролируйте свой пинг на разных серверах в интернете Измените количество пунктов назначения, которые вы отслеживаете Измените цветовую схему в соответствии с вашими потребностями Прикрепите это где угодно на рабочем столе Экспорт изображения вашей статистики пинга ЧАСТО ЗАДАВАЕМЫЕ ВОПРОСЫ:. В чем разница между этой командой и командой ping? Встроенный ping командной строки Windows - это скорее проверка задержки в реальном времени для одного хоста. Это приложение Monitor Ping улучшает это несколькими способами: Пинговать несколько местоположений одновременно простым щелчком мыши (это сохраняет местоположения) Имеет графический интерфейс, который вы можете масштабировать по размеру, чтобы обеспечить немедленное визуальное представление задержки Отслеживает потерю пакетов постоянно Имеет опции для включения размера графика отслеживания (например, 60 секунд истории против 60 минут) Визуально приятен Можно одним щелчком мыши экспортировать график в изображение (PNG) Разве это не израсходует много трафика?Не за что! Каждый монитор использует ок. 32 байта трафика в секунду вход / выход. Чтобы рассмотреть это в перспективе, вы можете опросить сервер 32 000 раз, прежде чем он использует даже 1 МБ вход / выход. Для сравнения, просто просмотр одной секунды (1 секунды) видео 1080p на Youtube использует примерно в 100 000 раз большую пропускную способность, чем каждый монитор, который вы используете. Зачем мне это использовать? Это отличный способ решить "Это я?" сделав следующее: Установите Monitor # 1 в качестве маршрутизатора (то есть 192.168.0.1 / 10.0.0.1 или около того). Настройте Monitor # 2, чтобы он был вашим следующим прыжком для вашего интернет-провайдера (выполните трассировку, чтобы определить это). Настройте Monitor # 3, чтобы он был очень надежным. Я предлагаю 8.8.8.8 или Google. ком Настройте Monitor # 4 на сервер онлайн-игр, на котором вы обычно играете.Теперь предположим, что вы получаете дроп с вашего любимого игрового сервера или испытываете лаги. Просто взглянув на приложение Monitor Ping, вы можете подтвердить некоторую очень важную информацию. Это между вашим ПК и вашим роутером (например, плохой WiFi?). Ну, просто проверьте График № 1, и это ответит на него. Нет потери пакетов + постоянная задержка = не проблема Wi-Fi. Это ваша связь между вашим домом и вашим провайдером, например, проблема с кабелем? Хорошо, проверьте График # 2, и это ответит на это. Это ваш интернет-провайдер? Ну, График № 3 поможет ответить на этот вопрос. Это настоящая сеть игрового сервера? График № 4 поможет этому.Это приложение является отличным первым шагом в определении проблем с сетевым подключением, а также просто имеет общий монитор, чтобы увидеть, как все работает. Далее

Подпишитесь, и вы будете получать уведомления по электронной почте всякий раз, когда мы найдем более низкую цену на эту игру. От рассылки можно отписаться в любой момент. Категорически обещаем, что не будем рассылать спам, мы его сами не перевариваем.















